Evidian Analytics's views and dashboards are the best tool for cybersecurity executives to solve the lack of visibility into threats and prevent careless or malicious employees to access critical resources.
At a time of Cloud environments and hyper-mobility, increased risk translates into new security and compliance requirements:
- Audit reports and statistics for regulators
- Security and usage trends to protect your system
- Root-cause analysis of suspicious practices to prevent threats
- Increased efficiency via Key Risk Indicators (KRI)-driven decisions
- Cost optimization with monitoring of Cloud Applications usage

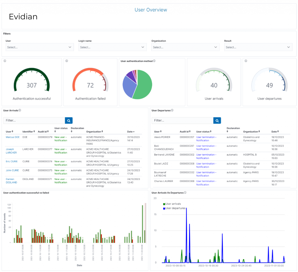
Dashboards
Dashboards allow users to focus on a given KRI (Key Risk Indicator) and allows a detailed analysis by playing on these different dimensions.

Evidian Analytics dashboards have time graphs that show the trends of KRIs over time. Through the Analytics Portal, auditors and analysts can build, review and export their dashboards.
The solution already includes more than 20 pre-defined dashboards:
- Application accesses : successful and failed accesses, number of failed and successful accesses, details about the access (user and application name, date...)
- Applications view : application assigned information (user name, roles, organization...), number of user by application & application by user
- Audit activity : audit events (category of event, sessions ID, result, date, name of the user, technical details..)
- Compliance rules view : displays various compliance rule information (role, rule name, description…) and sorts the compliance rules in charts by the most used ones and the least used ones
- Identity information : shows all the details about the identity of a user and his rights (roles, permissions, application and accounts)
- Organization : shows all the organizations that exist in the timeframe selected (with organization user information, number of user by organization...)
- Orphan accounts : shows details about all the orphan accounts by application name
- Password changes: requester of the password change, name of the user, audit ID, date of password change, result of the action...)
- User authentication activity : successful and failed user authentications, used authentication method
- User lifecycle: arrivals and departures (with the date, user status, automatic or manual declaration...)
- User rights : activity concerning the user rights (right selection, modification, deletion, approvals, denials...) and shows all roles/permissions assigned to a user and details about the assignation
- ...
All dashboards can be customized to the specific needs of each organization by selecting and adding elements: logo, images, website, visualizations.

Visualizations
As core components of the dashboards, custom views are flexible on-demand displays (charts, pie, gauges, tables...) that are Analytics’s core analysis tool. They focus on the selected domain to provide information of the Key Performance Indicators (KPIs) of your organisation's IAM system and statistical information on the relevant fields.

Reports
Every view and dashboard (rights assignments, user arrivals & departures, orphan accounts...) in Analytics can be exported into reports in multiple format (pdf, jpeg).
The reports can be generated on demand or with a report definition, allowing the user to schedule the reports creation.
Furthermore, the user can select a time range for the reports data, add a footer and/or header, a custom title and a description to the reports.

Orbion
Evidian takes care of everything related to your Identity and Access Management with Orbion (Identity as a Service)
Learn more >
Identity Governance and Administration
Manage access and authorization of all your users in your company
Learn more >
Web Access Manager
Gateway for web apps with SSO, multi-factor authentication, identity federation
Learn more >
Authentication Manager
Authentication Manager
Enterprise multi-factor & passwordless authentication on Windows PCs
Learn more >
Enterprise Single Sign-On (SSO)
Secure access to legacy and web apps on PCs & mobiles with SSO





